- Provisioning a monitoring dashboard
- Setting up Alerts for:
- Node health
- Validator metrics
- Network intelligence
- Node software updates
- Node software update intelligence
Use-cases
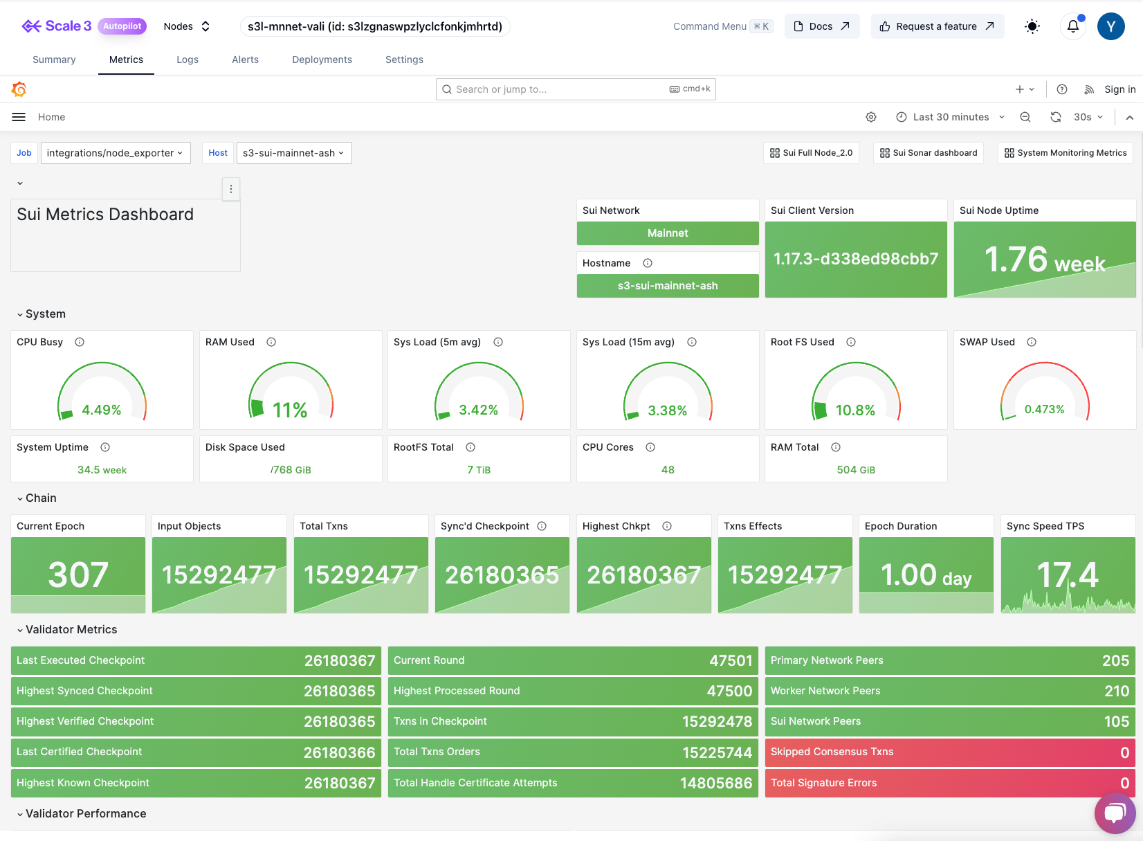
- Client facing monitors - Setup a node perfromance monitoring dashboard for your validators and share the link with your clients. This can be setup to take snapshots of the dashboard at regular intervals and attached to your monthly reports. A good way to show your clients that you are on top of your game. A sample dashboard is shown below.
-
Integrate real-time network intelligence and software releases to your Devops channels - Setup alerts for your devops channels to get real-time updates on network intelligence and software releases. This can be used:
- to trigger automated workflows to update your nodes.
- alert your team to take action on network events.
- streamline your node management process. Give your DevOps engineers super powers to manage your nodes.
- Automate dashboard creation - Setup a workflow to automatically create dashboards for your new nodes that are fully managed by Scale3.
- Provide dashboard as an add on for white labelled validators - Delight your VIP clients by providing them with a managed monitoring dashboard for the validators they run on your white labelled service.
Note: Contact us if you need integration support, custom branding or white labelling.
Sample dashboard

Node Software Updates

Real-time Feed - Network intelligence

Validator metrics (Çontact Us)
